
Detect
Testing, Uptime Monitoring, and Synthetic Monitoring with Playwright.
Communicate
Customizable Alerting, Dashboards, & Status Pages for clear communication.
Resolve
Distributed full-stack tracing and AI-powered incident analysis and context.
Why Checkly?
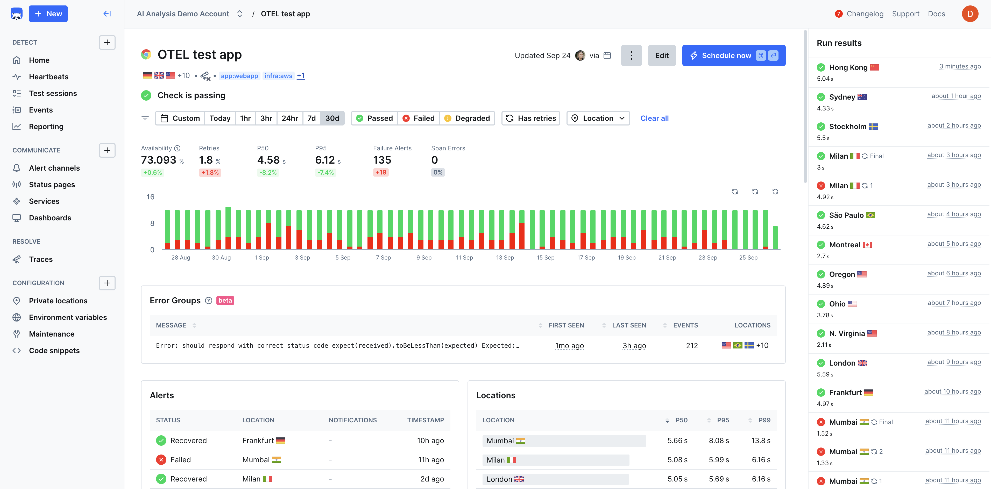
Checkly helps developers increase uptime and reliability, improve shipping velocity, and improve incident response time through a unified workflow that’s scalable, automated, and AI-ready. Teams most often choose Checkly for:Monitoring as Code
Instead of monitoring being configured through a bulky, limited UI that is slow to keep up with the pace of development, Checkly enables engineers to build and configure their entire monitoring process with Typescript constructs.
Native end-to-end reliability with Playwright
Checkly’s browser monitoring is powered natively by Playwright, the world’s most popular open-source testing framework. It’s fast, robust, reliable, and enables engineers to easily build tests that can monitor fully replicated end-to-end scenarios.
Delightful Developer Experience
Checkly is a code-driven platform with all the constructs, APIs, and integrations that your engineering team needs to automate & program their entire observability process. The Checkly CLI manages the entire lifecycle of your monitors.
Unified Testing, Monitoring, Tracing, and Incident Management
Checkly proactively improves application reliability by unifying testing, monitoring, and observability into a single workflow using technologies like Playwright and Open Telemetry.
Reliable Functional and Performance Error Detection
Checkly accurately detects both functional and performance errors in pre-production and production environments. This helps consolidate tooling and improving the velocity of teams shipping quality features and services.
Use Cases
Pre-Production Testing
Pre-Production Testing
Validate application functionality and performance in staging environments before deployment, catching regressions early in the development cycle.Learn more
Production Monitoring
Production Monitoring
Continuously monitor critical user journeys, API endpoints, and application performance to ensure optimal user experience.Learn more
Transaction Monitoring
Transaction Monitoring
Monitor checkout flows, payment processing, and product catalog functionality to prevent revenue loss from broken user paths.Learn more
API Reliability
API Reliability
Ensure third-party integrations and internal APIs maintain expected response times and availability through automated testing.Learn more
Multi-Environment Validation
Multi-Environment Validation
Test applications across different environments, browsers, and devices to ensure consistent functionality and performance.Learn more
Compliance and SLA Monitoring
Compliance and SLA Monitoring
Track uptime and performance metrics to meet service level agreements and regulatory compliance requirements.Learn more